누구나 단 몇 줄의 SQL 스크립트만으로 필요한 데이터 조회 화면을 직접 만들고 안전하게 공유할 수 있습니다.
반복적인 배치 업무는 자동화하고 DB의 성능을 한눈에 비교하여 최적의 데이터 환경을 유지하세요.
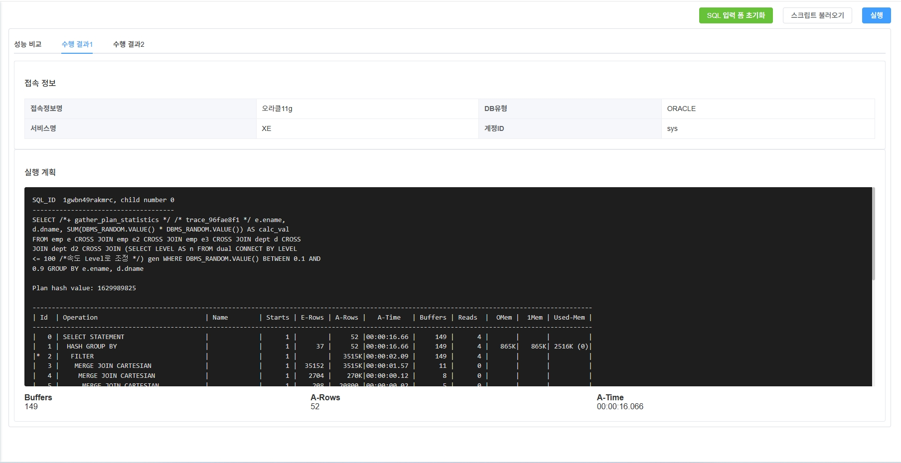
DEX를 도입하면 배치 스케줄링·사용자 맞춤 화면 생성·권한 제어·이기종 DB 성능 비교 등
핵심 기능만 탑재한 경량 맞춤형 자동화 플랫폼을 구축하고, 기능 확장 및 Legacy 통합도 용이합니다.
| SQL 실행 툴 사용 | DEX 사용 | |
|---|---|---|
| Usage |
- 단순 쿼리 실행·결과 조회 중심 - 스케줄링 기능 없음 - 뷰(View) 생성 시 수작업 SQL 작성·코드 배포 필요 |
- 배치 스케줄링 지원(RRULE 기반) - 사용자 SQL 스크립트 기반 자동 뷰 페이지 생성 - 대시보드 형태 실시간 모니터링 지원 |
| Integration |
- 플러그인·드라이버 설치 필요 - 권한 설정 기능 제한적 - 이기종 DB 연결만 가능, 성능 비교 작업 수동 진행 |
- 셋팅 후 추가적인 드라이버 설치 필요X - 뷰·스크립트별 세분화된 권한(R/W) 설정 - Oracle·PostgreSQL·MySQL 등 이기종 DB 성능 비교 분석 |
| Cost |
- 오픈소스 무료 버전 사용 가능 - 스크립트 배포·유지보수 인력 비용 증가 |
- 초기 도입 구축 비용 발생 - 자동화로 운영·유지보수 비용 절감 - 장기적으로 업무 효율성 대폭 향상 |
